歡迎訪問沼河浸過濾器官網
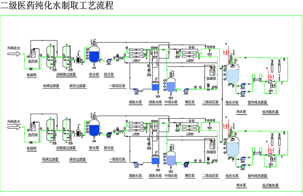
| 產品簡述:醫藥生物制品由于主要用于制劑、配 液和沖洗使用。它的特點是除對含鹽量、鐵、錳都有一定的要求外,尤其對細菌、熱原的去除要求極高,特別是醫用注射用水,除了將水中的雜質、離子去除外還需采用 膜法或多效蒸餾法將原細菌、熱原去除到符合藥典要求。我公司生產的純化水設備完全滿足《中華人民共和國藥典2005版》、美國病理學會臨床試驗試劑用水的技術標準、美國藥典23版標 準、美國血液透析用純水水質標標準 |
醫藥純化水設備 醫藥工業、生物制品對水質的要求 : 我公司生產的純化水設備完全滿足《中華人民共和國藥典2005版》、美國病理學會臨床試驗試劑用水的技術標準、美國藥典23版標 準、美國血液透析用純水水質標準…… 熱原的概念及常見的有效去除方法: 應用場合: 注射用 滅菌粉末的溶劑或注射劑的稀釋劑典型制備工藝: |




手機二維碼